# Aplos 云服务OEE仪表板
# 主控面板
注意事项
只有具有管理员角色的用户才能查看主控面板。
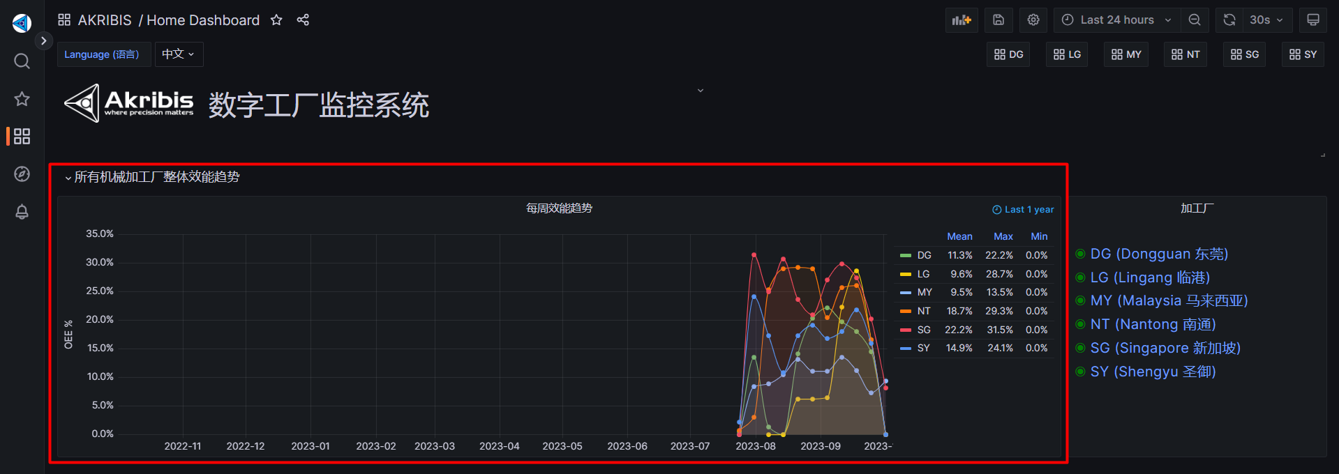
# 设备周度OEE趋势

- 该面板显示了所有加工工厂的总体OEE。
- 面板上的点表示每周的OEE。
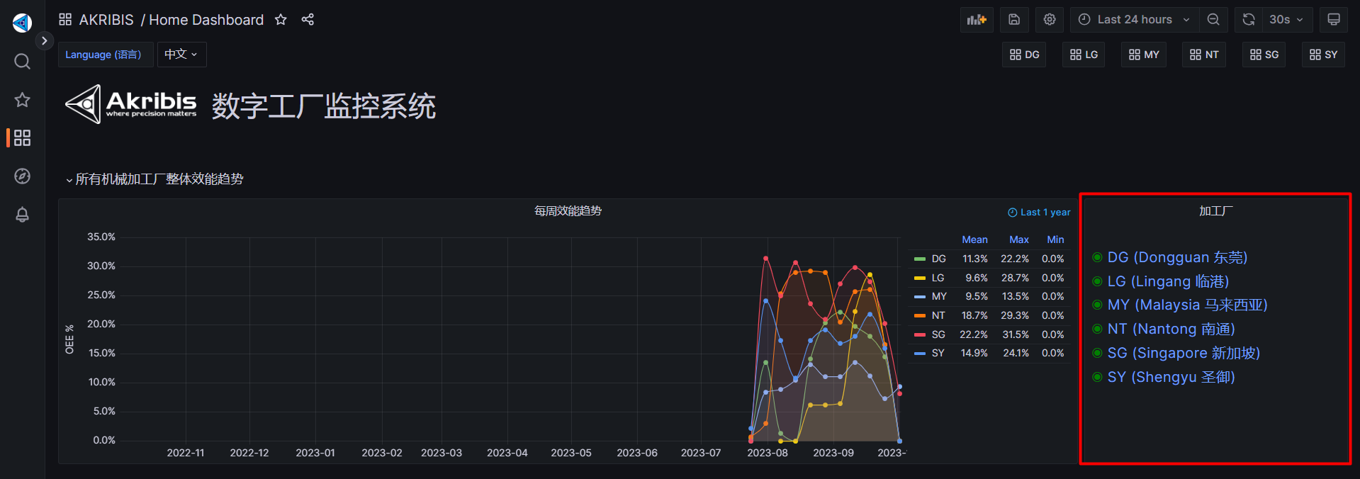
# 加工厂

- 在此面板上,绿色点表示网关单元正常运行。
- 如果显示红色点,表示单元停机。如果发生这种情况,请咨询Aplos IT人员寻求帮助。
- 如果您想添加工厂单元,也可以咨询Aplos IT人员寻求帮助。
# 导航菜单

- 这些是将重定向到相应单元设备仪表板的导航按钮。
# 主控板
注意事项
整个工厂的主控板。
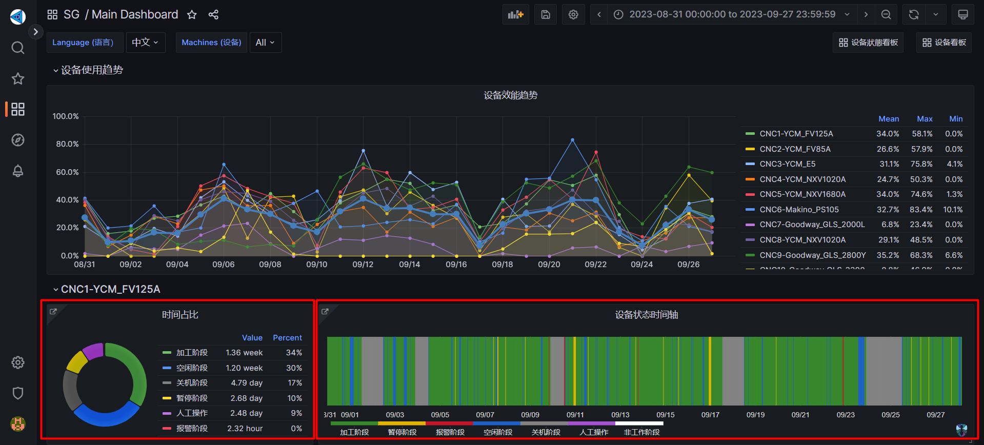
# 设备OEE趋势

- 该面板显示了单位主要仪表板上所有设备的OEE。
- 它显示了过去十四天的Mean(平均值)、Max(最大值)、Min(最小值)OEE。
# 设备状态

- 左侧面板显示了设备的停机、运行中、空转、挂起、操作、报警、无数据的进程所用时间。
- 右侧面板显示设备的工作时间段,以提供更好的概览。
# 面板链接

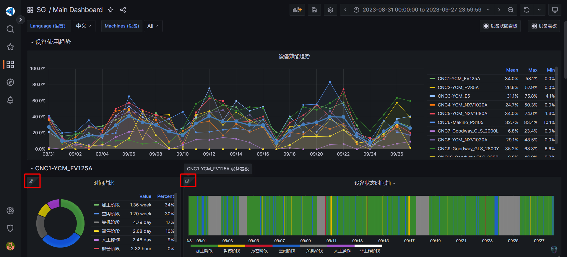
- 此面板链接允许您重定向到设备的更详细信息。
# 过滤设备

- 在此看板中,您可以从设备下拉菜单中选择要查看的设备,或者它将默认显示所有设备。
# 导航按钮

- 这些按钮用于导航设备状态仪表板和设备仪表板。
# 设备仪表板
注意事项
设备的所有详细信息将显示在设备仪表板中。
# 设备状态时间线

- 这个面板显示了设备工作过程的时间段。
# 操作面板时间线
注意
并非所有设备都有操作面板。

- 该面板显示了操作员从操作面板点击的菜单按钮。
- 例如:在过程检查和磨损刀补、安装/卸除工件。
# 操作面板状态时间线

- 该面板显示了操作面板的可用性,可以是禁用、在线或离线。
# 实时效率

- 该面板显示了设备进程的时间尺度。
- 它还显示了设备的OEE、时间 和 性能。
# 实时状态

- 该面板显示了当前设备状态、当前模式、当前程序名称和当前刀具编号。
- 还显示了主轴速度、程序速度、速度覆盖、进给速度、程序进给速度和进给速度覆盖的数据。
- 不仅如此,它还显示了x轴、y轴和z轴的轴数据。
# 报警信息

- 该面板显示了错误发生时间、错误代码、报警类型 和 错误消息。
# 主轴信息

- 该面板显示了设备的主轴速度、主轴负载和主轴分析。
- 还显示了主轴速度和主轴负载的Mean(平均值)、Max(最大值) 和 Min(最小值)。
- 主轴分析显示了主轴速度和主轴负载之间的比较。
# 轴信息

- 该面板显示了设备的x轴、y轴和z轴分析。
- 它还显示轴的进给速率和负载的Mean(平均值)、Max(最大值) 和 Min(最小值)。
# 设备状态仪表板
# 当前设备状态

- 要导航到此处,您可以在主仪表板顶部寻找设备状态仪表板按钮,然后重定向到此处。
- 该面板显示了程序名称、当前设备状态、当前可用性面板、当前设备模式。
# 过滤设备

- 在此仪表板中,您可以从设备下拉菜单中选择要查看的设备,或者它将默认显示所有设备。
# 导航按钮

- 此按钮用于导航主仪表板。